RSS icon Abebet Partners
2к+
Аналитика 0 4 204 16 авг, 2021

Полное руководство по Google Analytics 4. Часть 2

Хола, котаны! Google Analytics 4 — это принципиально новая система аналитики. От предыдущей версии она отличается подходом к сбору данных, инструментами, отчетами и интерфейсом. Читайте вторую часть статьи, где мы разбираемся, как начать работать в Google Analytics 4 с нуля, какой интерфейс у этого инструмента аналитики и какие возможности он предлагает.
Полное руководство по Google Analytics 4. Часть 2
Часть 1. Руководство по Google Аналитике 4.


Как настроить Диспетчер тегов Google


Диспетчер тегов Google поддерживает свойства GA4 с двумя тегами:
       
  • Google Analytics: конфигурация GA4;
  • Google Analytics: событие GA4.
GA4 Configuration активируется на каждой странице, где вы хотите собрать данные о свойствах GA4. Также активируйте его прежде чем настраивать событие. Для этого:
     
1. Щелкните Теги, Создать;
2. Нажмите Конфигурация тега;
3. Выберите Google Analytics: конфигурация GA4;
4. Введите свой идентификатор измерения. Скопируйте его в разделе «Администратор», потом «Потоки данных» в Google Analytics;

Полное руководство по Google Analytics 4. Часть 2
5. В поле «Поля для установки» добавьте параметры, которые вы хотите настроить. Google предлагает использовать рекомендуемые имена параметров событий;
6. Некоторые пользовательские свойства автоматически, но вы можете добавить до 25 дополнительных;

Полное руководство по Google Analytics 4. Часть 2
7. Нажмите «Запуск» и выберите триггеры, которые вызывают срабатывание тега. Например, «Все страницы» установит, что тег конфигурации будет активироваться на каждой странице вашего сайта;
8. Сохраните конфигурацию тега и опубликуйте свой контейнер.


Настройка тега события GA4


Вот как настроить тег события GA4 в GTM:
             
  1. Нажмите «Теги», а затем «Создать»;
  2. Нажмите Конфигурация тега;
  3. Выберите Google Analytics: событие GA4;
  4. В разделе Тег конфигурации используйте тег, который вы создали ранее;
  5. В разделе «Название события» введите название вашего мероприятия;
  6. В разделе «Параметры события» введите имя и значение параметра;
  7. Добавьте свои пользовательские свойства;
  8. Нажмите «Запуск» и выберите триггеры, которые вызывают срабатывание тега (например, если ваше событие было «покупка», триггер сработает, когда пользователь завершит свою покупку);
  9. Сохраните конфигурацию тега и опубликуйте свой контейнер.


5 отчетов GA4 для получения наиболее точной маркетинговой информации


1. Снимок отчетов

Снимок отчетов — это первая страница, которую вы видите после входа в GA4. Здесь собраны ключевые области вашего веб-сайта: трафик, вовлеченность, конверсии и доход. Если вы отслеживаете показатели для мобильных устройств, Firebase предоставляет аналогичную статистику для приложений.

Полное руководство по Google Analytics 4. Часть 2
Снимки дадут возможность быстро просматривать самые популярные кампании, страницы и источники трафика.

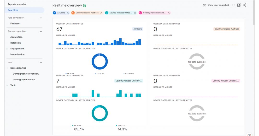
2. В реальном времени

Отчет в режиме реального времени показывает вам события за последние 30 минут. Так вы сможете отслеживать трафик после недавнего запуска продукта.

Например, если вы только что выпустили новый пост в блоге, вы сможете быстро проанализировать его эффективность, а также запустить до пяти сравнений, чтобы увидеть, как сегменты работают бок о бок:

Полное руководство по Google Analytics 4. Часть 2
Это отличие от UA, где параллельные сравнения недоступны в отчетах в реальном времени. Вам больше не нужно постоянно добавлять фильтры для просмотра производительности.

Помимо сравнений (доступных для всех отчетов), в режиме реального времени вы можете просматривать снимок пользователя, который отслеживает его путь и сообщает обо всех произошедших событиях:

Полное руководство по Google Analytics 4. Часть 2
Так вы получите представление о том, как пользователи взаимодействуют с вашим веб-сайтом или приложением в режиме реального времени.

3. Жизненный цикл

Полное руководство по Google Analytics 4. Часть 2
Эти отчеты позволят увидеть, как пользователи попадают в вашу воронку конверсии и как они себя в ней ведут. Например, вы можете использовать отчеты по привлечению клиентов, чтобы узнать, какие каналы справляются с задачей. Затем отчеты о взаимодействии и удержании можно использовать для понимания действий посетителей и того, продолжают ли они в том же духе.

4. Демография и технологии

В разделе «Пользователь» содержатся те же данные, что и в разделе «Аудитория» UA. 

Полное руководство по Google Analytics 4. Часть 2
Допустим, вы рекламируете фитнес-бренд, и демографические данные показывают, что ваша аудитория — девушки до 30 лет, которые интересуются фитнесом. Эту информацию можно использовать для заполнения вашего веб-сайта и приложения изображениями молодых девушек в спортивной одежде, чтобы повысить релевантность и вовлеченность.

Демографические данные также можно использовать для выявления пробелов на рынке для определенной аудитории, например, женщины старше 65 лет, которым нравится заниматься в тренажерном зале. Затем вы можете настроить таргетинг на них, предлагая персонализированный контент и продукты.

Используйте отчеты пользователей, чтобы выявить неэффективные демографические данные. Например, чтобы определить, что более молодые пользователи не заинтересованы в дорогостоящих товарах. Или старшее поколение предпочитает делать покупки по телефону. 

5. Центр анализа

Центр анализа — это, пожалуй, самая важная функция, представленная маркетологам в GA4. Здесь вы найдете набор расширенной аналитики, выходящей за рамки стандартных отчетов.

Вот обзор возможностей Google:
          
  • быстрое выполнение специальных запросов;
  • легко настраивайтесь и переключайтесь между методами;
  • сортируйте, меняйте структуру и детализируйте данные;
  • используйте фильтры, чтобы сосредоточиться на важных данных;
  • создавайте сегменты и аудитории;
  • делитесь своими исследованиями с другими пользователями;
  • экспортируйте данные для использования в других инструментах.
Из Analysis Hub вы можете запустить шесть методов:
 
  1. Исследование. Самый распространенный способ анализа данных. Различные стили визуализации позволяют представлять данные в виде гистограмм, круговых и линейных диаграмм и географических карт;
  2. Когортный анализ. Проанализируйте группу пользователей с общей характеристикой (например, событие или конверсия). Вы можете создать когортный отчет о том, сколько времени требуется пользователям, чтобы совершить конверсию после прочтения страницы продаж, и проанализировать их поведение по сравнению с другими пользователями.
  3. Анализ воронки. Визуализируйте шаги, которые предпринимают пользователи для завершения мероприятия. Например, определение того, что делают пользователи, перед тем, как подписаться на курс, позволит вам увидеть, насколько они успешны или терпят неудачу. Затем эту информацию можно использовать для настройки вашего контента или воронки;
  4. Анализ пути. Визуализируйте поток событий в виде древовидной диаграммы, чтобы увидеть, как пользователи переходят на сайт или в приложение. Этот анализ помогает определить страницы, куда пользователи чаще всего переходят, и зацикливание, которое указывает на то, где они застревают, а также влияние событий на последующие действия пользователя.
  5. Перекрытие сегментов. Проанализируйте, как разные сегменты пользователей соотносятся друг с другом. Этот метод можно использовать для выявления новых сегментов пользователей на вашем сайте. 
  6. Время жизни пользователя. Визуализируйте, как пользователи ведут себя в качестве клиентов. Здесь вы можете узнать, какие источники или кампании приносят самый высокий доход за определенный месяц, какие кампании привлекают ценных клиентов и когда пользователи в последний раз совершали покупки на сайте или взаимодействовали с приложением.


Как создать новый анализ


1. Нажмите на Explore в меню навигации слева:

Полное руководство по Google Analytics 4. Часть 2
2. Нажмите +, чтобы создать пустой шаблон:

Полное руководство по Google Analytics 4. Часть 2
В интерфейсе Analysis Hub вы найдете сегменты, параметры и показатели в левом столбце. В правом столбце вы можете выбрать тип визуализации и значения, которые вы хотите отображать в отчете.

Данные отображаются в правой части экрана. Отсюда вы можете добавить до 10 дополнительных вкладок и нажимать на точки данных для дальнейшего взаимодействия с ними. 


Вывод


Хотя Google Analytics 4 еще не реализован в полной мере, сейчас самое время начать изучение того, что он может предложить. Постепенно внедряя его, Google дает маркетологам возможность познакомиться с новыми функциями и начать сбор исторических данных.

Для пользователей GA4 удобно то, что теперь статистика по сайтам и приложениям показывается в едином отчете. Еще один плюс — доступ к мощным инструментам аналитики в «Центре Анализа». Минус использования — многие инструменты находятся на стадии бета-тестирования, но если вы настроите совместное использование GA4 вместе с Universal Analytics, это позволит вам использовать UA до тех пор, пока GA4 не будет полностью оснащен всем необходимым.
Принеси в жертву лайк и шеринг во славу бога Рандома, и профитный конверт будет сопутствовать тебе всю неделю!

Трафик, котики, завод!

Комментарии